NeuronEX 3.7.0 发布:新增 OPC UA Server,赋能工业连接与可视化升级

我们很高兴地宣布,NeuronEX 3.7.0 版本正式发布!
该版本在工业连接能力的广度上实现了重要拓展。核心亮点是全新推出的北向 OPC UA Server 插件。这一功能作为对 NeuronEX 原有 MQTT 能力的有效补充,使其能够将采集到的南向设备数据,通过 OPC UA 这一工业标准协议,无缝对接至上层 SCADA、MES 或第三方客户端,从而更好地满足多样化的集成需求。
此外,3.7.0 版本还在驱动兼容性、仪表盘可视化及 AI 运维支持等多个方面进行了功能增强,进一步提升了平台的易用性、完整性与稳定性。
重点功能:新增 OPC UA Server 插件
OPC UA (OPC 统一架构) 是工业自动化领域广泛使用的数据交换标准。在 3.7.0 版本中,NeuronEX 可作为一个功能完备的 OPC UA Server,帮助您轻松地将已连接的南向设备数据集成到现有的自动化生态系统中。
1. 核心功能与安全
NeuronEX 全新推出的 OPC UA Server 功能现已支持外部系统订阅数据变化、读取实时点位及下发控制命令,为工业系统集成提供标准、可靠的数据通道。
在连接安全方面,我们提供了必要的配置和选项,以确保连接的可靠性:
- 灵活的主机与端口设置
- 用户名/密码认证支持
- 多种安全策略,如
Basic256Sha256 - 完善的证书管理功能,包括服务器证书、CA 证书、客户端证书
- 支持建立加密和双向认证的安全连接
- 简化的客户端证书到信任管理机制

2. 清晰的命名空间与数据映射
为了确保数据结构的清晰易懂,NeuronEX 会自动将南向设备点位(tag)映射为 OPC UA 的节点(Node):
- 结构: 每个南向节点对应一个 OPC UA 对象节点,其下的组(group)作为子对象。
- NodeId: 遵循
ns=1;s=[南向设备名称].[组名称].[点位名称]的标准规范,其中ns=1代表 NeuronEX 的命名空间。 - 数据类型: NeuronEX 中的数据类型(如
INT32,FLOAT,STRING等)会自动映射为对应的 OPC UA 标准数据类型。
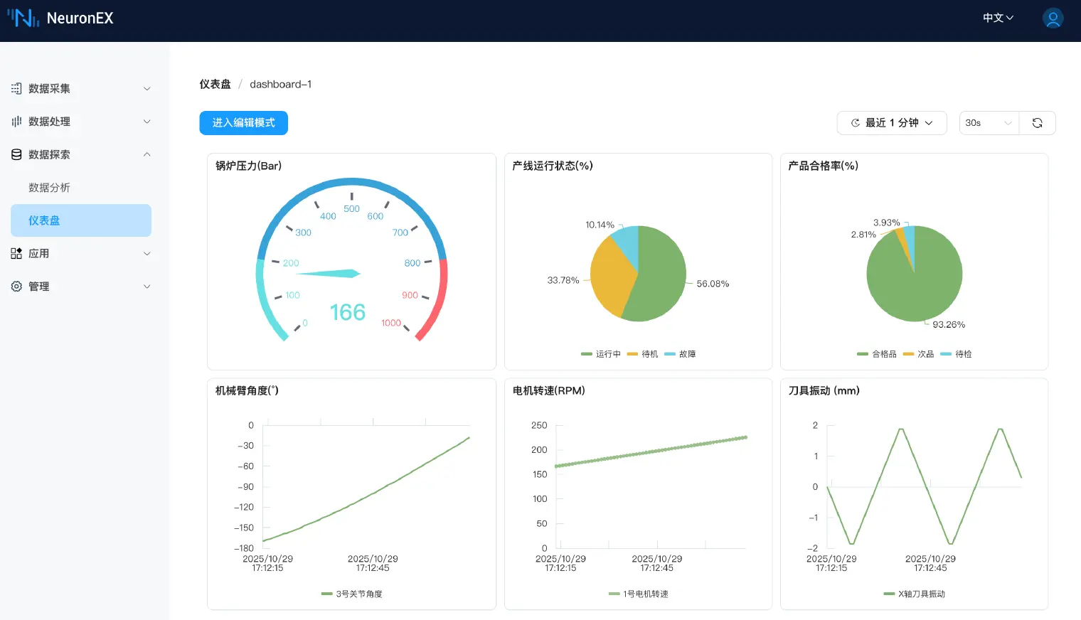
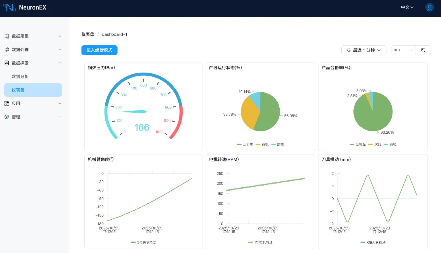
仪表盘功能升级
为了提供更强大的边缘数据可视化能力,我们在 3.7.0 版本中对仪表盘功能进行了全面升级:
1. 导入与导出:
新增仪表盘导入导出功能。您可以将整个仪表盘配置(包含所有 Panel 和查询)导出为 JSON 文件,方便在不同实例间进行迁移、备份和共享。
2. 新增图表类型:
为满足多样化的监控需求,新增三种图表类型:
- Gauge (仪表盘图):直观展示单个指标的瞬时值。
- Stat (统计值趋势图):展示单个指标的最新值及其简洁趋势。
- Pie (饼图):展示不同分类数据的占比情况。
3. 表格合并功能:
现在支持在 Table (表格) 类型的 Panel 中添加多个 SQL 查询,并将结果合并显示在同一个表格中,便于跨数据源对比分析。
4. 场景应用示例
正如您在配图中所看到的,这些新功能可以完美结合:
- 使用 Gauge (仪表盘图) 来实时监测锅炉压力 (Bar)。
- 使用 Pie (饼图) 来一目了然地分析 产线运行状态 (%)和产品合格率 (%)。
- 导入/导出 功能允许您将配置好的「产线监控模板」轻松复用到其他项目中。

更多增强功能
除了上述亮点,3.7.0 版本还包含以下重要更新:
1. 驱动能力增强
- Beckhoff ADS 驱动:支持通过导入 TPY 文件的方式批量创建数据点位,极大简化了配置过程。
- CNC 驱动:新增导入内置点表的功能,帮助用户快速配置和启动 CNC 设备的数据采集。
- SparkplugB 驱动:支持 Tag、Alias 两种数据上报格式。
2. AI 运维与易用性提升
AI 运维助手:新增 AI 问答助手,内置 NeuronEX 运维知识库,可通过自然语言交互,为用户提供配置、使用和故障排查的专业指导。

日志系统优化:新增 Neuron 全局日志级别配置项(默认为 Notice),在降低整体日志输出量的同时,保留了单个驱动设置独立日志级别的能力,便于精细化诊断。
- 北向应用订阅:优化了订阅南向分组的交互,已订阅的组会被明确标识,并防止重复订阅。
- 多源数据接入:Httppull Source 支持类似 SQL Source 的状态;MQTT Source 支持订阅多个 Topic。
- 其他:优化了系统信息页面的展示样式,并升级内置 Datalayers 版本到 2.3.11。
结语
NeuronEX 3.7.0 版本的发布,特别是 OPC UA Server 的引入,进一步增强了 NeuronEX 作为工业边缘网关的数据集成能力。我们邀请您立即下载试用新版本,体验更强大、更易用的工业数据连接。
立即下载 NeuronEX 3.7.0 版本:https://www.emqx.com/zh/try?tab=self-managed
NeuronEX 3.7.0 完整功能,请查阅文档:产品概览 | NeuronEX 文档
