使用 EMQX、Prometheus 和 Grafana 构建 MQTT Dashboard

目录
EMQX 是全球领先的开源分布式 MQTT 消息服务器,具有高性能和高可用性。最新版本 EMQX 5.0 已被验证可扩展至 1 亿并发 MQTT 连接,并且是第一个将 QUIC 引入 MQTT 的 Broker。
EMQX GitHub: https://github.com/emqx/emqx
在本文中,我们将介绍如何构建一个 MQTT Dashboard,来使用 Prometheus 监控 EMQX 5.0 并通过 Grafana 可视化其数据指标。此外,我们还将引入 EMQX Exporter 来导出 Prometheus API 中未包含的指标,它兼容 EMQX 4.4 和 EMQX 5(开源版和企业版)。
构建更完善的 MQTT Dashboard
除了内置的 Dashboard 之外,EMQX 还提供 API 将监控数据集成到第三方监控平台。您可以将 EMQX 与第三方监控系统集成,实现以下扩展功能:
- 将 EMQX 的监控与其他相关系统的监控相结合,形成您工作流程的完整视图;
- 使用易于阅读的图表更直观地展示数据,例如使用 Grafana;
- 使用 Prometheus 的 Alertmanager 在出现问题时获取警报。
下图展示了 Prometheus 收集指标数据时的调用流程。

- Prometheus 直接从 EMQX 提供的 API 接口
/api/v5/prometheus/stats采集基础监控指标。 - Prometheus 从 EMQX Exporter 提供的 API 接口
/metrics拉取监控指标,此时 EMQX Expoter 会调用 EMQX 的 Dashboard API 获取额外的运行数据并返回给 Prometheus。
准备工作
在开始之前,我们需要进行以下步骤:
- 准备运行环境,安装并运行 EMQX 5.0;
- 准备 Prometheus 的安装包;
- 安装并启动 Grafana。
您也可以使用文中提供的下载地址下载安装或二进制包并自行安装。在示例中,我们将使用 Docker 进行安装和激活。
部署 EMQX 5.0
使用 Docker 快速安装并启动 EMQX 5.0:
docker run -d --name emqx -p 1883:1883 -p 8083:8083 -p 8883:8883 -p 8084:8084 -p 18083:18083 emqx/emqx:5.0.2
除了使用 Docker 安装 EMQX 外,我们还可以使用 RPM 或 DEB 软件包进行安装。具体安装方法请参阅 EMQX 5.0 Installation Guide。
安装完成后,我们可以打开<http://localhost:18083>访问 EMQX Dashboard 以查看运行状态。
Dashboard 的默认用户名密码是 admin/public

部署 EMQX Exporter
需要安装 EMQX Exporter。该组件用于收集部分未通过 EMQX 的 Prometheus API 接口暴露的运行状态和指标,比如 License、规则引擎、认证、授权等。
EMQX Exporter 使用 basic auth 的方式访问 EMQX Dashboard API,因此我们需要提前登录 Dashboard 并创建一个专门用于指标采集的 API key,然后将 API key 和 secret 作为 EMQX Exporter 的启动参数。
docker run -d \
-p 8085:8085 \
--name emqx-exporter \
emqx-exporter:latest \
--emqx.nodes="${your_eth_addr}:18083" \
--emqx.auth-username="${paste_your_new_api_key_here}" \
--emqx.auth-password="${paste_your_new_secret_here}"
注意:
emqx.nodes参数可以是以逗号间隔的地址列表,EMQX Exporter 会自动选择任意一个可用的 IP 去建立连接。IP 地址必须是有效的容器地址或者物理机地址,不能是localhost或者127.0.0.1
使用以下命令查看容器日志:
docker logs emqx-exporter
如果日志中打印出 EMQX 的版本信息则说明 EMQX Exporter 已成功访问到 Dashboard API。
ts=2023-05-26T10:50:27.034Z caller=main.go:136 level=info msg="Starting emqx-exporter" version="(version=, branch=, revision=unknown)"
ts=2023-05-26T10:50:27.034Z caller=main.go:137 level=info msg="Build context" build_context="(go=go1.19.3, platform=linux/amd64, user=, date=, tags=unknown)"
ts=2023-05-26T10:50:27.035Z caller=main.go:60 level=info msg="Enabled collectors"
ts=2023-05-26T10:50:27.035Z caller=main.go:67 level=info collector=authentication
ts=2023-05-26T10:50:27.035Z caller=main.go:67 level=info collector=authorization
ts=2023-05-26T10:50:27.035Z caller=main.go:67 level=info collector=cluster
ts=2023-05-26T10:50:27.035Z caller=main.go:67 level=info collector=license
ts=2023-05-26T10:50:27.035Z caller=main.go:67 level=info collector=messages
ts=2023-05-26T10:50:27.035Z caller=main.go:67 level=info collector=rule
ts=2023-05-26T10:50:27.035Z caller=tls_config.go:232 level=info msg="Listening on" address=[::]:8085
ts=2023-05-26T10:50:27.035Z caller=tls_config.go:235 level=info msg="TLS is disabled." http2=false address=[::]:8085
ts=2023-05-26T10:50:27.039Z caller=cluster.go:71 level=info ClusterVersion=5.0.2-OpenSource
此外,你也可以通过地址<http://localhost:8085/metrics>访问到 EMQX 的监控数据。

部署 Node Exporter
如果您想监控物理机或虚拟机的系统信息,则可选。该组件用于收集物理机或虚拟机的系统状态,如CPU、内存、磁盘、网络等。
在本文中,不建议使用 Docker 来安装 Node Exporter。有关 Node Exporter 的安装和使用,请参阅官方文档。安装完成后,如果能通过地址<http://localhost:9100/metrics> 访问到监控数据,则表示 Node Exporter 已成功安装。

部署 Prometheus
准备 Prometheus 配置文件
同样的,我们在示例中将使用 Docker 来快速安装和使用 Prometheus
Prometheus 是 SoundCloud 开发的开源监控和报警解决方案,支持多维数据模型、灵活的查询语言、强大的报警管理等功能。Grafana 是一款开源数据可视化工具,可以展示包括 Prometheus 在内的多种数据源。
配置 Prometheus 的数据采集
Prometheus 使用配置文件的方式指定需要收集数据的目标信息,默认的配置文件路径为/etc/prometheus/prometheus.yml。
EMQX 5.0 提供了一个不需要身份认证的 HTTP API 来获取 Prometheus 格式的监控数据。我们只需要在配置文件中将 metrics_path 配置为/api/v5/prometheus/stats即可。
为了使用 Node Exporter 获取主机的监控数据,我们还需要将 Node Exporter 服务的地址配置到配置文件中的static_configs中。
在 Prometheus 配置文件中,通过 scrape_configs 指定数据采集目标。以下是完整的 Prometheus 配置文件示例:
注意:实际部署时,需要将其中的 target 地址替换成您所部署的服务的 IP 地址。
global:
scrape_interval: 10s
scrape_configs:
- job_name: 'emqx'
metrics_path: /api/v5/prometheus/stats
scrape_interval: 5s
honor_labels: true
static_configs:
# EMQX IP address and port
- targets: [${your_eth_addr}:18083]
labels:
# user-defined cluster name, requires unique
cluster: emqx5
# fix value, don't modify
from: emqx
- job_name: 'emqx-exporter'
metrics_path: /metrics
scrape_interval: 5s
static_configs:
- targets: [${your_eth_addr}:8085]
labels:
# user-defined cluster name, should be the same as the cluster name above
cluster: emqx5
# fix value, don't modify
from: exporter
- job_name: 'node-exporter'
scrape_interval: 5s
static_configs:
# node-exporter IP endpoint
- targets: [${your_eth_addr}:9100]
labels:
instance: dashboard-local
在上面的配置文件中,部分配置项的说明如下:
- job_name 数据收集的任务名。
- targets 目标地址列表
- cluster 自定义集群名字,‘emqx' 和 'emqx-exporter' 两个 job 的 cluster 需保持一致,以表示他们属于同一个集群,不同集群的名字需确保唯一性。
- from 用于区分指标数据的来源,保持默认,请勿修改。
最后,我们将上述配置文件内容保存为 prometheus.yaml。至此,我们就完成了 Prometheus 的配置。
启动 Pormetheus
完成 Prometheus 的配置后,我们就可以使用该文件启动 Prometheus 服务了。如果您使用 Docker 下载了 Prometheus 镜像,则可以使用以下命令启动 Prometheus:
docker run -d --name prometheus -p 9090:9090 -v /path/to/your/prometheus.yaml:/etc/prometheus/prometheus.yaml prom/prometheus
注:将其中的
/path/to/your/prometheus.yaml替换成您实际的文件路径。
容器启动后,便可通过地址 <http://localhost:9090> 访问 Prometheus 并查询 EMQX 相关的监控指标。在搜索框中输入emqx,如果下拉框中罗列出了相关的指标,则表示 Prometheus 已成功启动并开始收集 EMQX 指标。

部署 Grafana
下面是使用 Docker 快速安装并启动 Grafana 的方法:
docker run -d --name grafana -p 3000:3000 grafana/grafana:9.3.2
容器启动后,可通过地址<http://localhost:3000>访问 Grafana。
Grafana 的默认用户名密码是 admin/admin

配置完 Prometheus 之后,我们就可以使用 Grafana 对 EMQX 指标进行可视化。登录成功后,我们就可以添加数据源了。
添加 Prometheus 数据源
- 点击左边的“配置”按钮, 选择“Data Sources”,进入数据源配置页面;
- 点击”Add data source”,选择
Prometheus; - 在
HTTP配置项中,URL一栏填写 Prometheus 服务的地址,格式为http://${your_eth_addr}:9090; - 最后,点击
Save & Test。如果配置正确,当前页面会看到Data source is working的提示。

导入 Dashboard
我们提供了可直接导入到 Grafana 的 Dashboard 模板。模板文件按照企业版和开源版,以及4.4版本和5.x版本进行组织,您可以根据自身情况下载需要的版本。本文中我们需要使用到的是 EMQX5 版本。
您可按照如下步骤导入 Dashboard:

- 鼠标悬停在 ”Dashboard” 图标上,选择“import”。如上图
- 点击“Upload JSON File”,选择刚才我们下载的模板文件。
- 点击“Import”进行导入。
- 重复以上步骤导入其他所有模板文件。
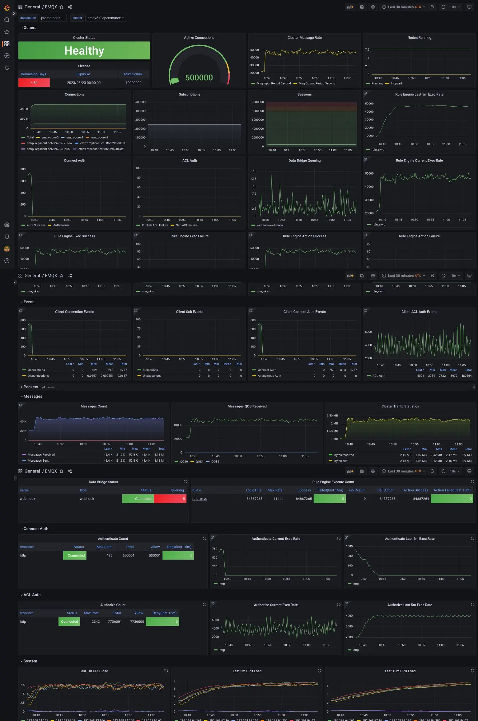
所有模板文件都导入完成后,便可以通过主看板 EMQX浏览集群的整体状态和指标。通过顶部的下拉菜单“cluster” 在不同的集群之间切换。”cluster” 的定义来自 Prometheus 配置文件中的 label cluster。
其他看板则提供了不同的变量以对集群的指标进行筛选查看,这些看板都可以从主看板EMQX的相关 panel 中跳转过去。

结语
本文介绍了如何在 Docker 环境下使用 Prometheus 收集 EMQX 5.0 的运行状态和指标数据,同时使用 Grafana 进行数据可视化。您可以浏览 EMQX Exporter 仓库以了解如何在其他环境中部署并监控 EMQX。
如果您想了解 Grafana 上所展示的指标的说明,可以查看我们的 README 文档。有关定价和其他问题,请随时联系我们的团队。
