EMQX Cloud 和工业物联网:从边端数据到 InfluxDB 3.0 的工业数据集成

前言
工业物联网的发展,需要一个能够处理复杂数据流、确保安全、并提供数据洞察的平台。跨多云的全托管 MQTT 云服务平台 EMQX Cloud 可以提供工业数字化转型中所需要的复杂数据服务。EMQX Cloud 提供从边缘到云的无缝连接,保证数据的实时传输、处理和分析。本文将探讨 EMQX Cloud 如何整合边缘计算的智能和 InfluxDB 的分析能力,为工业物联网新的提供数据驱动型业务模式。
1. EMQX Cloud 与其在 IIoT 中的位置
EMQX Cloud
EMQX Cloud 是一款专门设计用于处理大规模 IIoT 数据流的云端 MQTT 代理服务。它提供了可靠的消息传递和设备管理功能,以满足工业物联网领域的需求。该平台的核心功能包括高性能的 MQTT 消息代理、设备连接管理、数据路由、消息存储和实时监控。
在 IIoT 中的位置
在工业物联网中,处理大数据量和设备管理是至关重要的,因为涉及到大量的传感器和设备,需要实时的数据传输、存储和监控。这些设备通常散布在广泛的区域,需要高度可靠的连接,以确保生产效率、质量控制和设备状态的实时监测。此外,数据的安全性也是一个不可忽视的因素,因为工业设备和传感器的数据通常包含敏感信息。
挑战与解决方案
- 大数据量处理挑战: IIoT 环境中,设备生成的数据量庞大,需要高性能的消息传递和数据路由。EMQX Cloud 通过其高性能 MQTT 消息代理和数据路由功能,能够有效地处理大规模的数据流,确保数据的实时传输和处理。
- 设备管理挑战: 管理大量设备的连接、状态和固件更新是挑战性的。EMQX Cloud 提供了强大的设备连接管理功能,允许实时监控设备的在线状态,支持设备的热更新和远程管理。
- 可扩展性和可靠性挑战: 随着设备数量的增加,系统的可扩展性和可靠性变得至关重要。EMQX Cloud 通过其云端部署和负载均衡技术,能够实现高度可扩展的架构,确保系统的可用性和稳定性。
- 安全性挑战: IIoT 数据的安全性至关重要,因为它可能包含敏感的工业信息。EMQX Cloud 通过支持TLS/SSL 加密和身份验证,提供了强大的数据安全保护,确保数据在传输和存储过程中的机密性。
总之,EMQX Cloud 在 IIoT 中扮演着关键角色,帮助解决了处理大数据量和设备管理等挑战。它通过其可扩展性、可靠性和安全性功能,为工业物联网环境提供了可靠的消息传递和设备管理解决方案。
2. 从 NanoMQ 到 EMQX Cloud 到 InfluxDB
本文将演示如何在树莓派上部署 NanoMQ,并进一步将数据桥接到 EMQX Cloud,最后通过数据集成实现数据传输至 InfluxDB 3.0 为例,我们将执行以下三个主要任务:
任务一:树莓派上安装 NanoMQ
首先,我们会逐步说明如何在树莓派上安装和配置 NanoMQ。这是连接设备和 EMQX Cloud 的第一步,确保一切就绪。
任务二:NanoMQ 数据桥接至 EMQX Cloud
任务二涉及将树莓派上的 NanoMQ 与 EMQX Cloud 进行有效的数据桥接。我们将提供详细的指南,以确保连接正确设置。
任务三:EMQX Cloud 数据桥接至 InfluxDB 3.0
最后,我们将讨论如何设置 EMQX Cloud 以桥接数据至 InfluxDB 3.0。这将帮助您实现完整的数据流传输。
通过完成这三个任务,您将成功地在树莓派上部署 NanoMQ 并实现数据集成,将数据无缝传递至 InfluxDB 3.0。
3. 选择 NanoMQ 作为边缘 MQTT 代理的原因
在部署边缘计算解决方案时,选择适当的工具和组件至关重要。NanoMQ 作为边缘 MQTT 代理的选择有其独特的优势。以下是一些关于为什么选择 NanoMQ 以及如何进行安装和验证的详细说明。
NanoMQ 是一款轻量级、高性能的 MQTT 5.0 代理,特别适用于边缘计算场景。以下是选择 NanoMQ 的一些理由:
- 轻量级和资源友好: NanoMQ 被精心设计,以便在资源有限的边缘设备上运行,几乎不会对设备性能造成明显影响。
- 支持 MQTT 5.0: 它支持 MQTT 5.0 协议,提供了更多的功能和更好的性能,使您能够处理更复杂的通信需求。
- 快速部署: NanoMQ 提供了简化的部署过程,使您能够快速配置和启动 MQTT 代理,减少了部署和配置的复杂性。
- 可靠性和稳定性:NanoMQ 被广泛测试和验证,具有出色的稳定性和可靠性,确保在边缘环境中的持续运行。
在边缘设备上安装和配置 NanoMQ 的步骤
- 下载 NanoMQ: 访问 EMQ 官方网站(https://www.emqx.com/zh/try?product=neuron),下载适用于您的边缘设备的 NanoMQ 版本。
- 安装 NanoMQ: 根据设备的操作系统,执行 NanoMQ 安装程序。通常,这包括解压下载的文件并运行安装脚本。在本示例中,我们将使用 Apt 源在树莓派安装 NanoMQ。
## 下载仓库 curl -s https://assets.emqx.com/scripts/install-nanomq-deb.sh | sudo bash ## 安装 NanoMQ sudo apt-get install nanomq - 配置 NanoMQ: 配置 NanoMQ 桥接需修改默认路径下的配置文件 /etc/NanoMQ_bridge.conf,在配置文件中,您可以指定 MQTT 代理的参数,如监听端口、认证设置和其他选项,实现将接收到的指定 topic 的数据转发到到 EMQX Cloud。
配置参数如下:- 远端 broker 地址
- MQTT协议版本
- 客户标识符 (默认缺省由 NanoMQ 自动分配)
- 会话清除
- Keep Alive
- 用户名
- 密码
- 转发Topic (多个 topic 用逗号隔开)
- qos 等级
- 客户端并行数
本示例中配置文件 nanomq_bridge.conf。bridges.mqtt.name { ## TCP URL 格式: mqtt-tcp://host:port ## TLS URL 格式: tls+mqtt-tcp://host:port ## QUIC URL 格式: mqtt-quic://host:port server = "mqtt-tcp://x.x.x.x:1883" ## MQTT 协议版本 ( 4 | 5 ) proto_ver = 4 username = xxx password = xxx clean_start = true keepalive = 60s ## 如果通过 TLS 桥接将下面的代码取消注释 ## ssl { ## keyfile = "/etc/certs/key.pem" ## certfile = "/etc/certs/cert.pem" ## cacertfile = "/etc/certs/cacert.pem" ## } forwards = [ { remote_topic = "emqx/test" local_topic = "emqx/test" qos = 0 } ] max_parallel_processes = 2 max_send_queue_len = 1024 max_recv_queue_len = 1024 } - 启动 NanoMQ: 使用启动脚本或命令启动 NanoMQ。一旦启动,NanoMQ 将开始监听指定的端口并准备接受 MQTT 连接。
nanomq start --conf /etc/nanomq_bridge.conf
验证 NanoMQ 的安装和功能
要验证 NanoMQ 的安装和功能,可以执行以下操作:
- 连接到 NanoMQ: 使用 MQTT 客户端工具,如 MQTTX 或者 mosquitto_sub/mosquitto_pub,连接到 NanoMQ。

- 发布和订阅消息: 发布一条消息并确保它可以被成功传递给订阅者。这可以验证代理的消息传递功能。

- 监控和日志: 查看 NanoMQ 的日志文件以确保没有错误或异常情况。这有助于确保代理正常工作。
- 性能测试: 可以使用性能测试工具来模拟高负载条件,以确保 NanoMQ 在边缘设备上具有良好的性能。
一旦您成功验证了 NanoMQ 的安装和功能,您就可以在边缘计算解决方案中信任它作为 MQTT 代理,以支持您的 IoT 通信需求。
4. 实现 EMQX Cloud 与边缘设备的无缝连接
为了实现 EMQX Cloud 与边缘设备之间的无缝连接,我们需要遵循以下步骤来配置边缘设备以连接到 EMQX Cloud,并确保数据传输的安全性。
配置边缘设备连接到 EMQX Cloud
- 获取 SSL/TLS 证书(可选): 首先,确保你在 EMQX Cloud 上获得了有效的 SSL/TLS 证书。这些证书用于加密通信以确保数据传输的安全性。
- 配置设备参数并建立连接: 在边缘设备上,使用配置好的参数,边缘设备尝试连接到 EMQX Cloud 服务器。

- 发布和订阅测试:使用 MQTTX 连接到 EMQX Cloud,订阅主题 "emqx/test" ,查看是否收到来自 nanomq 的消息。

总之,配置边缘设备与 EMQX Cloud 的连接需要经过详细的设置,测试连接通过发布和订阅 MQTT 主题可帮助验证连接的可行性。这一过程为实现 EMQX Cloud 与边缘设备的无缝连接奠定了基础。
5. 整合 InfluxDB:配置、数据转换和持久化
选择 InfluxDB 作为时间序列数据库的原因
InfluxDB 是一种高性能的时间序列数据库,它特别适用于存储和查询时间相关的数据,如传感器数据、监控指标、日志等。选择 InfluxDB 作为时间序列数据库的原因通常包括以下几点:
- 性能和扩展性:InfluxDB 经过优化,可以高效地处理大量时间序列数据。它支持水平扩展,使其能够应对不断增长的数据负载。
- 数据模型:InfluxDB的数据模型非常适合时间序列数据,它使用测量(Measurements)、标签(Tags)和字段(Fields)的结构,使数据存储和查询变得非常灵活。
- 查询语言:InfluxDB提供了强大的查询语言,如 InfluxQL 和Flux,用于执行复杂的时间序列数据分析和聚合操作。
- 社区支持:InfluxDB 有一个活跃的社区,提供了大量的文档、插件和工具,使其在各种应用场景中更易于使用。
- 集成支持:InfluxDB 支持各种集成方式,使其可以轻松与其他系统和应用程序集成,包括与 EMQX Cloud。
创建 InfluxDB Cloud Serverless 实例
要在 EMQX Cloud 中设置 InfluxDB 集成,您可以按照以下步骤进行:
- 登录控制台
首先,使用 InfluxDB Cloud 账户登录到 InfluxDB Cloud Serverless 控制台界面。
- 创建 bucket
登录到控制台后,进入 "Load Data" 页面并创建一个名为 "emqx" 的 bucket。
- 生成令牌
回到 "Load Data" 页面,点击 "Generate API TOKENS" 生成一个新的令牌。此时我们将生成一个具有全部权限的令牌。一旦令牌被创建,你可以自行选择激活/停用令牌。
在 EMQX Cloud 中设置 InfluxDB 集成
- 开通 NAT 网关
NAT 网关 为 EMQX Cloud 专业版的部署提供访问公网资源的能力,无需 VPC 对等连接。在连接 InfluxDB 前,请先开通 NAT 网关。
- 新建资源
进入 EMQX Cloud 控制台,打开数据集成页面并选择 InfluxDB HTTP V2 服务。
进入新建资源页面,依次填写配置项,请注意端口为 443,启用 HTTPS。
配置完成后点击测试连接,确认资源可用后点击新建,如果资源初始化失败,请检查所填配置项是否无误。 - 创建规则
资源创建成功后,回到数据集成页面,找到新创建的资源,并点击创建规则。

我们的目标是:只要 "emqx/test"主题有监控信息时,就会触发引擎。这里需要对 SQL 进行一定的处理:- 仅针对主题 "emqx/test"
- 获取我们需要的三个数据 location、temperature、humidity
根据上面的原则,我们最后得到的 SQL 应该如下:SELECT payload.location as location, payload.temp as temp, payload.hum as hum FROM "emqx/test"
这个 SQL 可以解读为:当 "emqx/test" 主题收到消息时,选取信息里的 location、data.temperature、data.humidity 三个字段。
接下来,您可以点击 SQL 输入框下的 SQL 测试 ,填写以下数据:- topic: emqx/test
- payload:
{ "location": "Prague", "temp": 26, "hum": 46.4 }
点击 SQL 测试,查看输出的数据结果,如果设置无误,测试输出框应该得到完整的 JSON 数据,如下:
- 创建动作
点击下一步,在新建动作页中,默认动作类型为保存数据到 InfluxDB,选择刚才创建的资源。
其他字段可以参照下表。
| 参数 | 必填 | 类型 | 意义 |
|---|---|---|---|
| Measurement | 是 | str | 指定写入到 InfluxDB 的 measurement |
| Fields | 是 | str | 指定写入到 InfluxDB 的 fields 的值从哪里获取 |
| Tags | 否 | str | 指定写入到 InfluxDB 的 tags 的值从哪里获取 |
| Timestamp Key | 否 | str | 指定写入到 InfluxDB 的 timestamp 的值从哪里获取 |
针对我们的情况,这部分可以这样填写:
- Measurement 可以随意设置,我们这里填写 "temp_hum"
- Field Keys 填写我们需要记录的两个数据:"temp" 和 "hum"
- Tag Keys 这里我们设置成 "location"
- Timestamp Key 默认为空

确认信息无误后,点击右下角的确认,完成数据集成的配置。通过这些步骤,您可以成功配置 InfluxDB 集成,将 MQTT 数据转化为适合时间序列数据库的结构,并验证数据的正确传输和存储。这将使您能够轻松地对时间序列数据进行分析和查询。
6. 深入数据分析:使用 InfluxDB 洞察数据
在这个任务中,我们将深入数据分析,使用 InfluxDB 来获得关于IIoT(工业物联网)数据的洞察。我们将讨论 InfluxDB 查询语言的特点,如何提取数据,创建简单的仪表板以实时监控数据,以及如何进行测试以验证数据的准确性和实时性。
InfluxDB 查询语言的特点
InfluxDB 是一个开源的时间序列数据库,专门用于存储和查询时间相关的数据。其查询语言具有以下特点:
- 时间序列重点:InfluxQL专注于时间序列数据,这使得它非常适用于处理实时和历史数据。您可以执行各种操作,如数据聚合、筛选、切片和分组,以提取有关时间序列的信息。
- SQL风格的语法:如果您熟悉SQL,学习InfluxQL会相对容易。它采用类似于SQL的语法,使得查询数据变得更加直观和容易。
- 内置函数:InfluxQL提供了许多内置函数,用于执行数据处理操作,如平均值计算、求和、最小值和最大值查找。这些函数可以帮助您提取关键的数据统计信息。
创建简单的实时监控仪表板
实时监控是工业物联网的一个重要应用场景。您可以使用 InfluxDB 和相关工具来创建简单而强大的仪表板,以实时监控 IIoT 数据。
步骤:
1.数据源设置
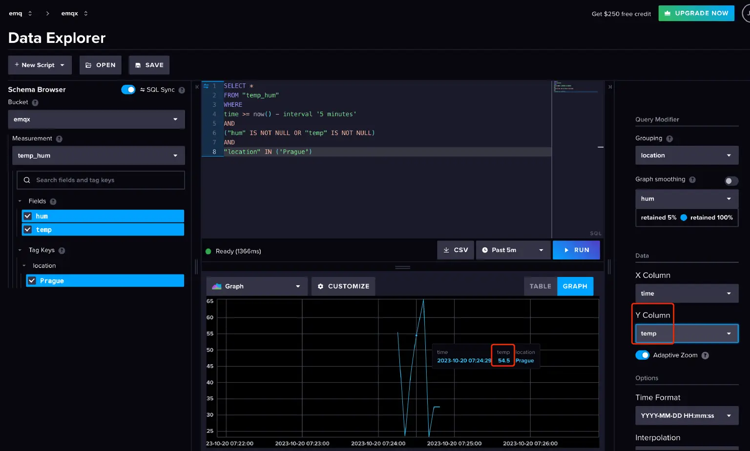
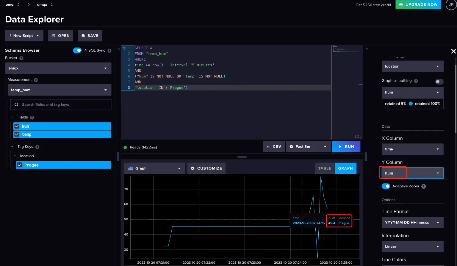
通过使用 InfluxDB 查询语言,您可以提取有关 IIoT 数据的洞察。例如,您可以执行以下查询来获取关于某个传感器的数据统计信息,这个 SQL 将返回最近 1 小时内工厂位置传感器温湿度,并按时间间隔进行分组。
SELECT *
FROM "temp_hum"
WHERE
time >= now() - interval '1 hour'
AND
("hum" IS NOT NULL OR "temp" IS NOT NULL)
AND
"location" = 'Prague'
2.数据可视化
您可以设置仪表板来显示温度、湿度、压力等数据,随着时间的推移以图表或仪表盘的形式展示。这有助于实时监控设备和过程状态。



3.实时监控配置
您也可以考虑设置实时监控模块,以定期查询 InfluxDB,并将最新数据显示在仪表板上。这可帮助您实时跟踪 IIoT 设备的状态和性能。
测试数据准确性和实时性
为了验证数据的准确性和实时性,您可以执行以下操作:
- 对比数据源:将 InfluxDB 中的数据与原始数据源进行比较,确保它们一致。
- 创建测试用例:编写测试用例来模拟不同条件下的数据输入,并检查系统是否以正确的方式响应。
- 实时性测试:监视数据的时间戳,确保数据被及时传输和存储。
- 数据质量监控:使用仪表板来监控数据的异常值或缺失,以及数据的完整性。
通过深入数据分析,使用 InfluxDB 和相关工具,您可以获得有关 IIoT 数据的重要洞察,确保数据的准确性和实时性,并在需要时采取适当的措施。这对于工业物联网应用程序的成功非常重要。
结语
至此,我们已经顺利完成了在树莓派上部署 NanoMQ,并成功地建立了数据桥接,将数据传输至 EMQX Cloud,然后通过数据集成实现了数据桥接到 InfluxDB 3.0 的全部流程。EMQX Cloud 能满足工业数字化的各类底层数据需求,还能通过其与 MQTT 和 InfluxDB 的紧密集成,推动了工业物联网的创新。这种集成确保了从设备到数据库的无缝数据流,无论数据量多大、需求多么复杂。通过实践验证,EMQX Cloud 证明其在各种情况下都能保持高性能和可靠性,是构建和扩展工业物联网解决方案的理想选择。